GNSS raw (gnssX_raw)
Objectives
Evaluate the overall raw performance of the GNSS receivers.
Visualize the information contained in the raw UBX messages from the GNSS receivers.
Determine if a source of electromagnetic interference (EMI) affects the GNSS antennas.
Explanation
The gnssX_raw files contain the raw GNSS data output by u-blox F9P receivers in UBX format, which the user can employ to analyze the performance of the GNSS receivers at a deeper level. This method allows the user to assess the quality of each individual GNSS satellite and their corresponding signals, the quality of the RTK corrections provided, the information the GNSS receiver employed to calculate its position and velocity, as well as a wide variety of metrics to evaluate the performance of the GNSS receiver. However, note that all this information is in a raw format and might not be user-friendly.
We recommend the following programs to visualize the UBX messages:
U-blox u-center: https://www.u-blox.com/en/product/u-center
Examples
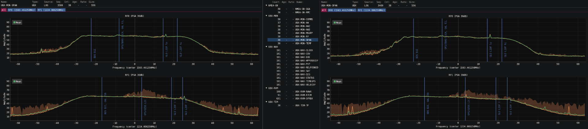
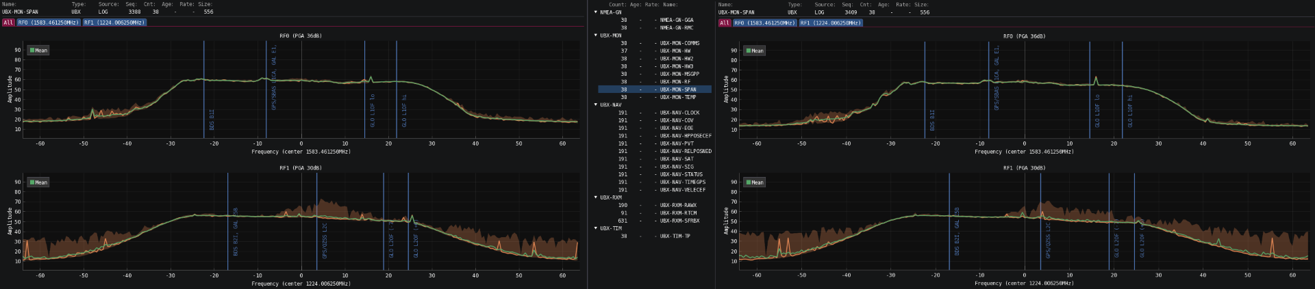
When using cfggui, the user can directly visualize the spectrum graph generated by the UBX-MON-SPAN messages contained in the UBX files. Under ideal conditions, the spectrum graph will show a smooth rectangular shape on both L-bands. Some noise is to be expected when the platform is moving, as shown in Fig. 1, due to GNSS signals being reflected from nearby buildings or other objects and some devices in the environment generating weak electromagnetic fields that slightly affect the GNSS signals in the area without entirely disrupting them.

Fig. 1: Environmental electromagnetic noise observed in the spectrum graph.
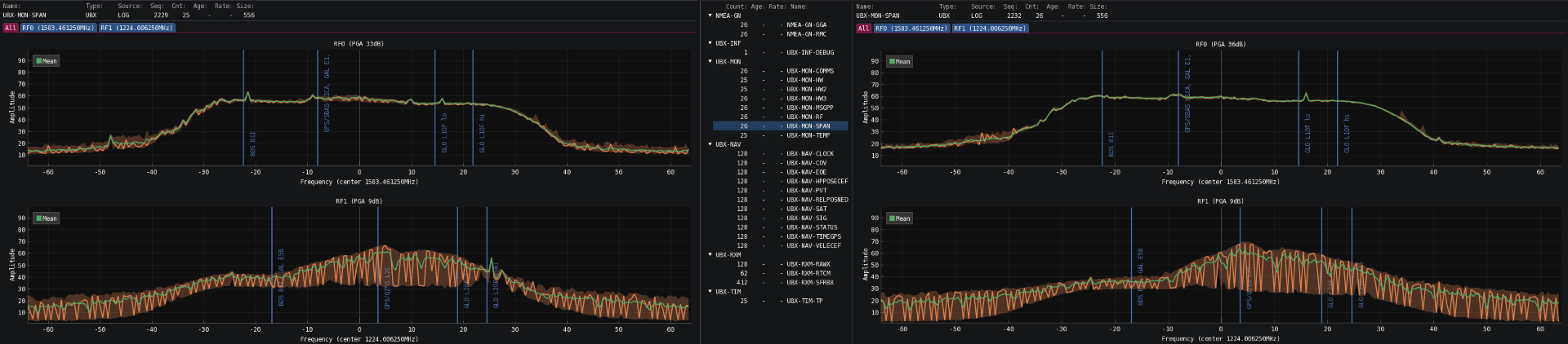
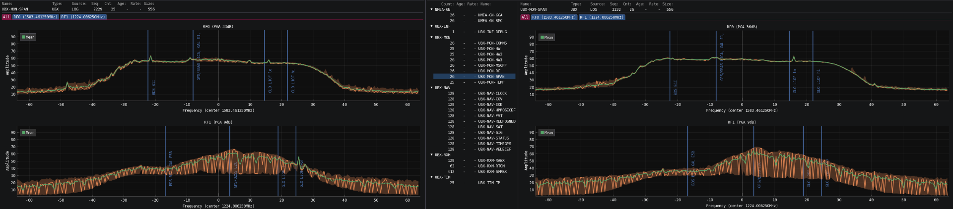
However, the presence of a powerful source of electromagnetic fields in close proximity to the GNSS antennas can lead to a complete disruption of the GNSS signals in the area. This disruption is clearly visible in the spectrum graph, as shown in Fig. 2. The figure illustrates the spectrum graph of a sensor affected by a LiDAR placed near the GNSS antennas. The electromagnetic field produced by their motors can significantly disrupt the L2 band of the GNSS receiver, thereby affecting the time required to obtain an RTK-fixed measurement and the quality of the position estimate.

Fig. 2: Interference pattern caused by a nearby LiDAR in the spectrum graph.
Similarly, Fig. 3 presents the noise generated by a nearby USB-3 device. Unshielded cables and USB3 ports can generate strong electromagnetic fields that disrupt nearby GNSS signals.

Fig. 3: Interference pattern caused by a nearby USB-3 port in the spectrum graph.
Here is an example of a platform with a noisy 4 GHz modem corrupting the received GNSS signals:
With the 4 GHz modem:
Video 1: Spectrum graph of a platform with the noisy 4 GHz modem.
Without the 4 GHz modem:
Video 2: Spectrum graph of a platform without the noisy 4 GHz modem.
Further analysis
If the GNSS receivers experience issues obtaining an RTK fixed status or the estimated baseline is wrong under RTK fixed conditions, verify that the selected basestation is less than 15 km from the rover. The sensor might experience degraded performance if the selected RTK basestation is slightly far away (> 15 km). The sensor will experience degraded performance and difficulties computing an RTK-fixed solution if the basestation is excessively far away (> 25 km). In this case, please choose a different NTRIP mountpoint or re-connect to the VRS service.
If the signal-to-noise ratio is low throughout the recording (i.e., CN0 under 42 dBHz), check the integrity of the GNSS cables and the power supply to the GNSS antennas, and ensure no objects are obstructing the GNSS antennas' view or any electromagnetic interference is affecting them.
Use shielded cables only and avoid sources of electromagnetic interference near the antennas (e.g., LiDAR, USB3).